|
|

樓主 |
發表於 2018-5-28 14:03:08
|
顯示全部樓層
本帖最後由 6hzzz 於 2018-5-28 02:07 PM 編輯
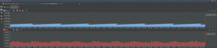
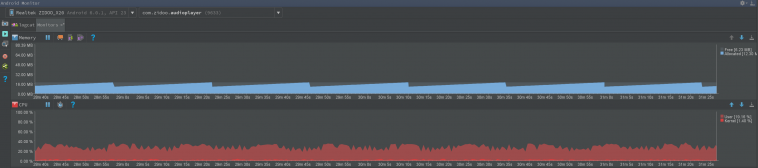
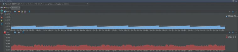
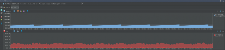
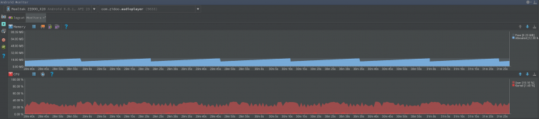
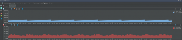
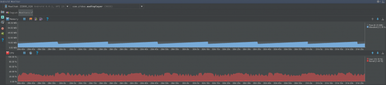
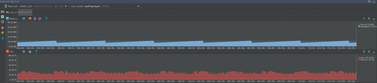
SACD ISO測試
/zidoo_sacd: dsf samplerate=2822400, duration=0.000000, songcount=15
/zidoo_sacd: decode_initialize: pcm_out_channels=2, framerate=75, dsd_samplerate=2822400, pcm_out_samplerate=44100, pcm_out_delta=0
|
本文章中包含更多資源
您需要 登錄 才可以下載或查看,沒有賬號?註冊
x
|